-
×
火电电力设备
QQ在线:
产品客服:
电话:
0515-88581100
0515-88361773
回到顶部
产品导航
减温减压装置系列
压力容器系列
锅炉部件
电站阀门系列
安全阀系列
国标系列
美标系列
德标系列
蝶阀系列
非标蝶阀
通风蝶阀
硬密封对夹式蝶阀
硬密封法兰式蝶阀
消音器系列
烟风煤粉管道部件系列
电动执行机构系列
旁路装置系列
您当前位置:
江苏火电电力设备制造有限公司
>>
产品展示
>>
旁路装置系列
>> 浏览文章
旁路装置系列
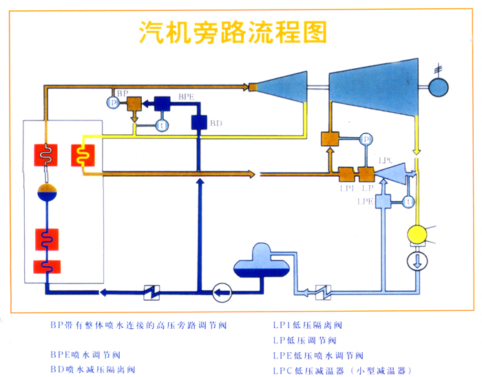
旁路装置
日期:2014-6-25 16:18:05 来源:本站原创 作者:佚名 浏览数:
更多
相关阅读
上一条:
旁路装置系列
下一条:没有了
网站首页
|
关于火电
|
产 品世界
|
新闻中心
|
专家鉴定
|
主要业绩
|
客户服务
|
人才招聘
|
销售网络
|
联系我们
版权所有:
江苏火电电力设备制造有限公司
地 址:江苏省盐城市西环路285号 苏ICP备06053532号
产品咨询:电话:0515-88581100 88361773 传真:0515-88413068 QQ:381569453